บันทึกเมธอด Java/Kotlin

การบันทึกเมธอด Java/Kotlin ที่เรียกใช้ระหว่างการดำเนินการโค้ดของแอปจะช่วยให้คุณเห็น Call Stack และการใช้งาน CPU ในเวลาที่กำหนด โดยกรองตามเมธอด Java/Kotlin ข้อมูลนี้มีประโยชน์ในการระบุส่วนของโค้ดที่ใช้เวลานาน หรือใช้ทรัพยากรระบบจำนวนมากในการดำเนินการ หากต้องการดูมุมมองแบบเต็มของ Callstack รวมถึงเฟรมการเรียกเนทีฟ ให้ใช้ งานการสร้างโปรไฟล์ตัวอย่าง Callstack

เมื่อบันทึกเมธอด Java/Kotlin โดยใช้โปรไฟล์เลอร์ของ Android Studio คุณจะ เลือกประเภทการบันทึกได้ดังนี้

  • การติดตาม: ติดตั้งเครื่องมือในแอปขณะรันไทม์เพื่อบันทึกการประทับเวลาที่ จุดเริ่มต้นและจุดสิ้นสุดของการเรียกใช้แต่ละเมธอด ระบบจะรวบรวมและเปรียบเทียบการประทับเวลา เพื่อสร้างข้อมูลการติดตามเมธอด รวมถึงข้อมูลเวลา คุณควรใช้การติดตามเมื่อต้องการทราบวิธีการที่แน่นอนที่เรียกใช้ เนื่องจากการติดตามเป็นกระบวนการที่ต้องใช้ทรัพยากรมาก หากคุณใช้ตัวเลือกนี้ ควรบันทึกเสียงไม่เกิน 5 วินาที

  • การสุ่มตัวอย่าง (เดิม): บันทึก Call Stack ของแอปเป็นระยะๆ ในระหว่างการดำเนินการโค้ดที่อิงตาม Java หรือ Kotlin ของแอป Profiler จะเปรียบเทียบชุดข้อมูลที่บันทึกไว้เพื่อหาข้อมูลเวลาและการใช้งานทรัพยากรเกี่ยวกับการดำเนินการโค้ดที่ใช้ Java หรือ Kotlin ของแอป คุณควรใช้การสุ่มตัวอย่างหากสนใจเรื่องเวลามากกว่าวิธีการที่แน่นอนที่เรียกใช้

ภาพรวมของเมธอด Java/Kotlin

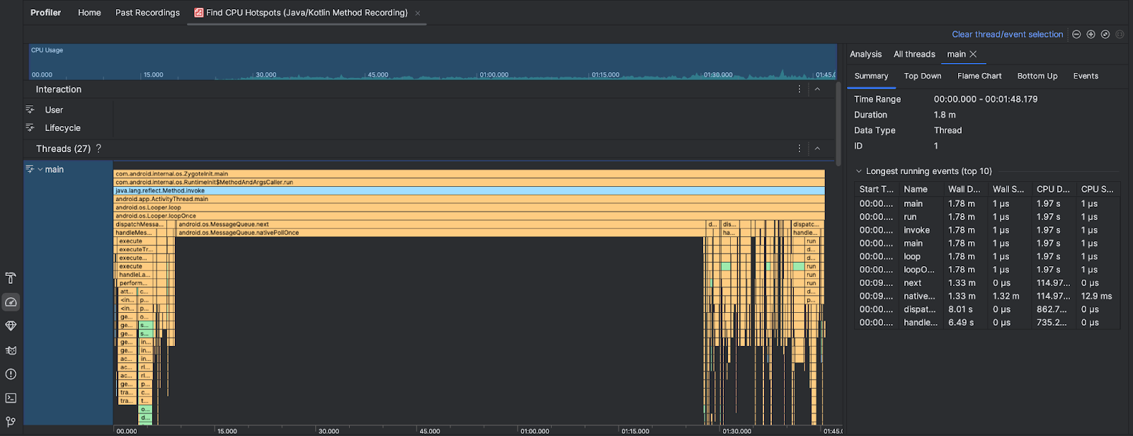
หลังจากเรียกใช้งานค้นหาฮอตสปอตของ CPU Profiler ของ Android Studio จะให้ข้อมูลต่อไปนี้

  • การใช้งาน CPU: แสดงการใช้งาน CPU ของแอปเป็นเปอร์เซ็นต์ของความจุ CPU ทั้งหมดที่ใช้ได้ตามเวลา โปรดทราบว่าการใช้งาน CPU ไม่ได้รวมเฉพาะเมธอด Java/Kotlin แต่ยังรวมถึงโค้ดเนทีฟด้วย ไฮไลต์ส่วนของไทม์ไลน์เพื่อกรอง รายละเอียดสำหรับช่วงเวลานั้น
  • การโต้ตอบ: แสดงการโต้ตอบของผู้ใช้และเหตุการณ์วงจรของแอปตามไทม์ไลน์
  • เธรด: แสดงเธรดที่แอปของคุณทำงาน ในกรณีส่วนใหญ่ คุณจะ ต้องการมุ่งเน้นที่เธรดบนสุดที่แสดงถึงแอปของคุณก่อน

หากต้องการระบุเมธอดหรือสแต็กการเรียกที่ใช้เวลานานที่สุด ให้ใช้แผนภูมิเปลวไฟหรือแผนภูมิจากบนลงล่าง