录制 Java/Kotlin 方法

记录应用代码执行期间调用的 Java/Kotlin 方法,可让您查看特定时间点的调用堆栈和 CPU 使用情况(已过滤为仅显示 Java/Kotlin 方法)。此数据有助于识别执行时间长或消耗大量系统资源的代码段。如果您想全面了解调用栈(包括原生调用帧),请使用调用栈样本分析任务。

使用 Android Studio 性能剖析器记录 Java/Kotlin 方法时,您可以选择记录类型:

  • 跟踪:在运行时检测应用,从而在每个方法调用开始和结束时记录一个时间戳。系统会收集并比较这些时间戳,以生成方法跟踪数据,包括时间信息。如果您关心正在调用的确切方法,则应使用跟踪。由于跟踪是一项密集型流程,因此如果您使用此选项,最好将录制时长控制在 5 秒左右或更短。

  • 采样(旧版):在应用的 Java 或 Kotlin 代码执行期间,频繁捕获应用的调用堆栈。性能分析器会比较捕获的数据集,以推导与应用的 Java 或 Kotlin 代码执行有关的时间和资源使用信息。如果您更关心时间,而不是被调用的确切方法,则应使用抽样。

Java/Kotlin 方法概览

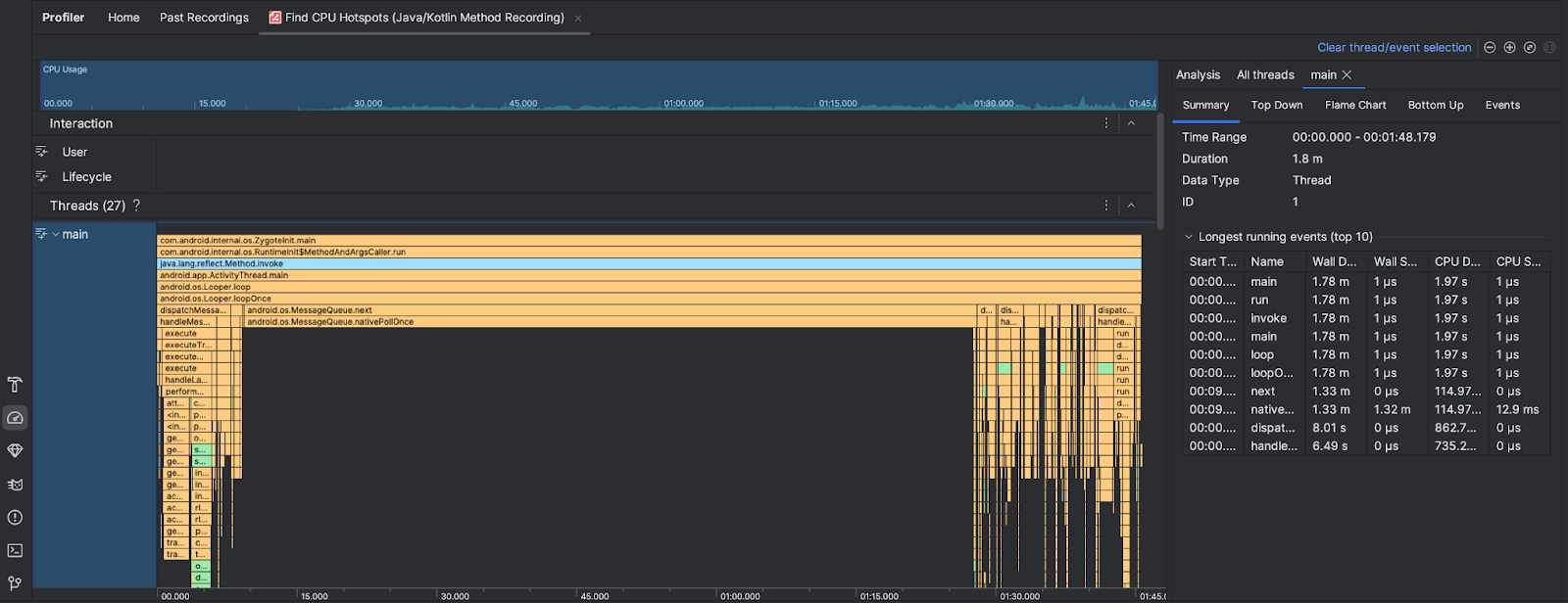
运行查找 CPU 热点任务后,Android Studio 分析器会提供以下信息:

  • CPU 使用率:显示应用的 CPU 使用率(以占总可用 CPU 容量的百分比表示,按时间划分)。请注意,CPU 使用率不仅包括 Java/Kotlin 方法,还包括原生代码。突出显示时间轴的某个部分,即可过滤出相应时间段的详细信息。
  • 互动:沿着时间轴显示用户互动和应用生命周期事件。
  • 线程:显示应用运行所用的线程。在大多数情况下,您需要先重点关注表示应用的顶部线程。

如需确定耗时最长的方法或调用堆栈,请使用火焰图自上而下图表。