En enregistrant les méthodes Java/Kotlin appelées lors de l'exécution du code de votre application, vous pouvez afficher la pile d'appel et l'utilisation du processeur à un moment donné, filtrées sur les méthodes Java/Kotlin. Ces données sont utiles pour identifier les sections de code dont l'exécution prend beaucoup de temps ou consomme beaucoup de ressources système. Si vous souhaitez obtenir une vue complète de la pile d'appels, y compris les frames d'appel natifs, utilisez la tâche de profilage Exemple de pile d'appels.
Lorsque vous enregistrez des méthodes Java/Kotlin à l'aide du profileur Android Studio, vous pouvez choisir le type d'enregistrement :
Traçage : instrumente votre application au moment de l'exécution pour enregistrer un code temporel au début et à la fin de chaque appel de méthode. Les codes temporels sont collectés et comparés pour générer les données de traçage des méthodes, y compris des informations de minutage. Vous devez utiliser le traçage lorsque vous vous souciez des méthodes exactes appelées. Comme le traçage est un processus intensif, si vous utilisez cette option, il est préférable de limiter votre enregistrement à environ cinq secondes ou moins.
Échantillonnage (ancienne version) : capture la pile d'appel de votre application à intervalles réguliers pendant l'exécution du code Java ou Kotlin de votre application. Le profileur compare des ensembles de données capturées pour déduire des informations sur l'horodatage et l'utilisation des ressources liées à l'exécution de code Java ou Kotlin dans votre application. Vous devez utiliser l'échantillonnage si vous accordez plus d'importance au timing qu'aux méthodes exactes appelées.
Présentation des méthodes Java/Kotlin
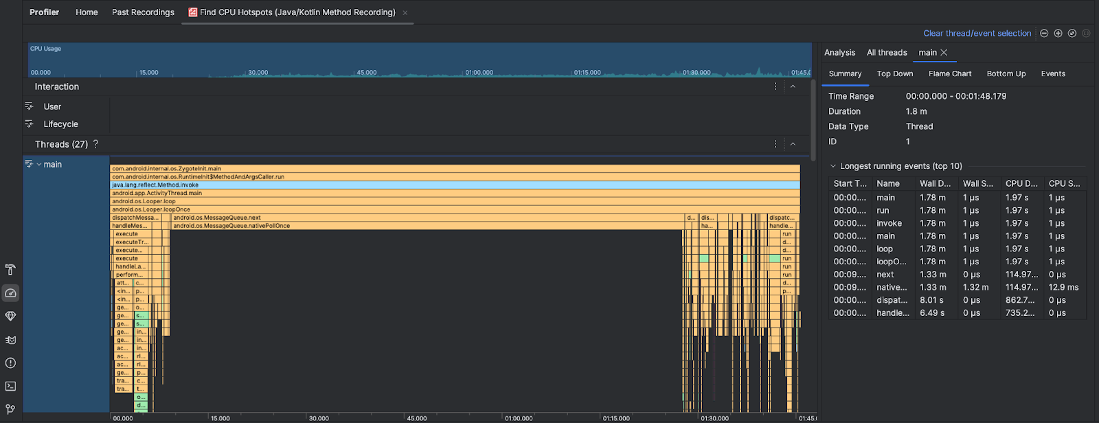
Après avoir exécuté la tâche Find CPU Hotspots (Identifier les points chauds du processeur), le profileur Android Studio fournit les informations suivantes :

- Utilisation du processeur : affiche l'utilisation du processeur de votre application sous la forme d'un pourcentage de la capacité totale du processeur disponible au fil du temps. Notez que l'utilisation du processeur inclut non seulement les méthodes Java/Kotlin, mais aussi le code natif. Mettez en surbrillance une section de la chronologie pour filtrer les détails de cette période.
- Interactions : affiche une chronologie des interactions des utilisateurs et des événements de cycle de vie des applications.
- Threads : affiche les threads sur lesquels votre application s'exécute. Dans la plupart des cas, vous devez d'abord vous concentrer sur le thread le plus haut qui représente votre application.
Pour identifier les méthodes ou les piles d'appels qui prennent le plus de temps, utilisez le graphique en flammes ou le graphique de haut en bas.